Excel表格怎么做学生考试名单
2194
2025-04-04
年初,某公司费用报销只附一张发票被查了!相信大多数财务们应该也都知道这个事情!
所以大家一定要注意了!2023年起,费用报销不能只附一张发票!
因为光靠一张发票并不足以支撑业务是真实合理的,如果光靠一张发票入账无论是在企业内部控制管理还是税务管理上都存在漏洞和风险。

1、票据与实际业务吻合
这是费用报销中最基本的常识,比如:采购一批物料,按理应该取得商品购销发票,但最后到财务报销时使用的是接受服务的发票,这样牛头不对马嘴,自然不允许报销。
2、附件能有力支撑费用发生的真实性
附件与报销单之间应具有较强的逻辑性和关联性,比如:报销差旅费,机票是飞往上海出差,但是餐费确有杭州的发票,很显然这张餐费并不属于差旅费的一部分。
3、取得的发票类别符合税法要求
在这里给大家总结一下:
(1)水电费、各类外包服务费、印刷费、办公费、物料采购费用等可以使用专票报销;
(2)吃饭的发票、员工交通费用发票、会所、KTV、酒吧、业务招待馈赠礼品、为员工福利发生的发票等使用普票报销即可。
4、涉及专票报销尽可能价税分离填写
提醒小伙伴,报销过程中涉及到专票报销的,在填写报销单时将专票上的不含税价和税金分成两行填写,这样方便财务后期的账务处理。
5、附件中文件表单符合内部管理流程
这点要求至关重要!很多费用的报销会牵扯到公司内部几个部门的专业意见,报销事项在发生前应取得这些内部通过的审批意见。
比如:企业需要购买专业设备,那这个设备肯定要经过使用该设备的部门负责人审核,那么在报销时,就要附上像一个的审核意见,这样财务人员审核时才能够看到改设备满足使用要求,就可以放心审核通过了。
8种需要发票+其他证明才能入账的费用支出
1、差旅费
①差旅费报销单内容是否填写齐全;②所附的车票是否为去出差地的车票;③餐饮、住宿、交通费发票是否为出差地的发票;④人员和人员名单是否与派出的人数相吻合;
2、会议费
①是否有会议通知、会议议题、参会人员名单、签到表、会议现场照片等资料;②主办方承担餐费、交通费,是否在合同中明确列明;③是否有与会议无关费用(如旅游费)列支;
3、业务招待费
①是否有经办人、部门经理、公司总经理审核签批;
②大额发票是否有消费清单;
4、运费
①是否有运费报销单;②起运地和运达地是否与运费报销单相吻合;③是否有起运地和运达地以外的车辆运输;④运输价格是否波动较大;
5、租金费用
①是否有行政办公部门审核确认手续;②是否有房屋租赁合同;③发票日期金额是否与租赁合同吻合;
6、水电费
①发票上的字码是否与水表、电表的字码相符;②是否与本公司的产能相吻合;
7、油费
①本公司账面上是否有车辆;②报销的加油费是否为本公司车辆;③账面无车的,是否有私车公用合同;④加油费总额是否超过了车辆理论行车的最大油耗量;
8、购买原材料、机器设备、办公用品、低值易耗品、礼品等产生的费用
①是否有入库单、入库单签章、审批手续是否齐全;②是否有采购合同;③发票日期和发票金额是否与采购合同对应;④是否有质量验收合格证明;⑤是否舍近求远采购;⑥成本费用率是否明显超过行业合理水平;
作为财务领域的日常工作内容之一,费用报销几乎可以算是财务部门和其他业务部门之间联系最高频也最紧密的纽带。
正因为日常到和所有人息息相关,如果让屏幕前的你谈谈对传统报销流程的看法,相信大家都有一肚子苦水要倒。
单据太多常常忘记审批,打乱工作安排。无法及时掌握各部门的预算执行和财务报销情况,数据准确性有待考量。预算管控滞后,周期太长不够及时,影响财务决策。
针对以上场景,伙伴云报销管理系统,可以解决上面的各种问题。
伙伴云是国内零代码数字化服务平台,新手小白无需懂编程,就可自定义在此搭建各种管理系统,如报销管理、财务管理、进销存管理、项目管理....系统灵活,功能强大,可根据企业实际需要灵活调整~报销管理系统模板领取入口>>>
开启允许查看流程日志/流转状态后,流程相关参与人就能随时查看报销的最新进展。




对于不参与流程审批的领导层,也可以通过仪表盘功能,分类查看处于不同审批状态的流程数据,全局把控报销动态

初审人可通过右上角的系统通知查看自己当前需要处理的流程;可查看该报销申请单信息,直接对报销申请单进行操作;查看该流程的过往执行记录等。

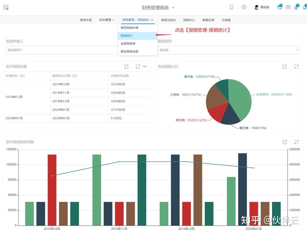
及时准确统计报销数据,多种形式图标展现报销情况,帮你节约每一分钱。

报销申请人信息自动关联报销明细表,xxx申请人因为什么原因进行了报销,报销了多少金额,什么时候报销的、票据类型等信息,都能清晰地查询到。

你的工作中也存在报销管理难题吗?如果你需要一款系统帮助你提高报销管理效率的话,那小编强烈推荐你使用伙伴云~
如果你担心不会用?没关系!我们还有财务管理模板哦,直接套用修改即可,感兴趣的小伙伴可以点击下方链接添加客服了解哦~
报销管理系统模板领取入口>>>
版权声明:本文内容由网络用户投稿,版权归原作者所有,本站不拥有其著作权,亦不承担相应法律责任。如果您发现本站中有涉嫌抄袭或描述失实的内容,请联系我们jiasou666@gmail.com 处理,核实后本网站将在24小时内删除侵权内容。
版权声明:本文内容由网络用户投稿,版权归原作者所有,本站不拥有其著作权,亦不承担相应法律责任。如果您发现本站中有涉嫌抄袭或描述失实的内容,请联系我们jiasou666@gmail.com 处理,核实后本网站将在24小时内删除侵权内容。