Excel表格转换为Word文档的方法全解析
2315
2025-03-31
对于销售客户的线索而言,在传递的过程中,有两个环节是至关重要的:
一是获客,从流量变成市场线索;
二是转化,从市场线索变成SQL我们更好地了解一条B2B线索的一生,才能更好地明白我们能在它的“生命”中扮演什么样的角色。
业界常常将客户线索旅程分为这几个阶段:流量-潜在线索-市场认可线索——销售认可线索——商机——成单客户。

而对于 B 端企业来说,在线索获取和转化上一般会存在以下几个痛点:
To B业务的主要受众是机构/企业的客户群体,数量远小于 C 端用户,且业务愈加垂直,对应的客户群体越小; B端客户的产品服务客单价高,但转化率低。B端客户整体上决策周期更长,且偏理性决策,因而交易过程与服务周期较长。 B 端用户对于 C 端用户来说更重功能诉求,看重投入产出比、ROI。因此,对于 B 端企业来说,只有对线索渠道的管理,通过贴合业务规则的分配方式与跟进过程的监控分析,才可以有效提升线索的数量和质量,从而帮助企业取得更好的业绩。

高质量线索可以帮助企业建立更精准的客户画像,提高商机转化。主要体现为以下几点:
减少无效线索的跟进成本;提前深入了解客户,针对客户痛点提供解决方案;提前做好话术推荐,协助商务快速应对业务;数据沉淀,帮助企业构建优质客户画像。
而提高销售线索质量的关键,在于建立完善的预测分析和管理机制:从高质量线索的标准出发,在线索获取的时候,补全高质量的线索数据维度和获取投放场景;建立线索质量评判标准,并且将该标准随着线索的处理数据沉淀,不断进行升级优化;对不同渠道来源的线索质量进行数据化的评估,从而投入更多时间精力在质量高的渠道;市场和销售人员加强互动和反馈,打破信息隔阂,加快线索在市场和销售人员间的流动速度,并且建立线索获取-甄选-分配-跟进-反馈-获取的循环机制。伙伴云CRM (客户关系管理)是一款覆盖线索、商机、客户、合同、财务、绩效等在内的客户全生命周期管理的解决方案。可针对客户管理混乱、业务流转不通畅、各环节数据不透明等问题,为企业的销售部分提供全面的业务管理,最终让企业告别使用传统EXCEL管理客户,保护企业客户资源、助力成单转化,协助销售高效运营。

(1)员工离职客户数据还在,减少客户流失
伙伴云CRM系统,能帮助企业最大化利用企业微信的会话存档功能,管控员工在微信上的工作轨迹,彻底杜绝员工飞单、私自收款、私删对话、私删客户、离职带走客户等潜在违规行为,保护企业客资的同时,提升企业营销能力。

(2) 自动分配线索,超期未跟进线索自动回到公海
销售线索分为“我的线索”和“公海线索”,公海线索用于管理公用的线索资源。
伙伴云CRM系统可自动分配线索到对应的销售负责人,并提醒负责人及时跟进,销售还可以从公海池领取线索,超期未跟进线索自动回到公海,销售经理可以对公海线索进行分配。
通过线索的分配和回收,使线索信息得到充分的利用,实现资源的合适化管理。

(3)线索1秒查重,提高跟进效率
针对销售比较头疼的线索重复、影响沟通效率等问题,伙伴云CRM系统支持重复手机号录入1秒査重,降低重复客户的跟进率,让销售人均日跟进线索数量至少提升一倍!

有相关数据标明,企业流失客户中68%的原因是因为感受不到企业的存在,老客户比新客户在产品花费方面要高33%,保留5%的客户可增加25%-125%的利润。
因此,稳住老客户往往比拉新客户在一定程度上更为重要。
所以,在销售过程中,我们要对客户信息数据进行全面统计和分析,了解客户的购买需求,购买习惯,购买周期等。通过对客户进行细分管理,根据不同客户对象开展不同的营销及服务策略,充分满足客户的预期,从而提高成交率和客户满意度,增强客户粘性,防止客户流失。
具体到系统上,伙伴云crm可以做到以下几点:
(1)客户个性化标签定制,构建完整用户画像
系统可以完整记录客户、客户联系人信息,记录客户的跟进情况,并对客户的合作状态、客户等级、客户类型等关键信息进行标记,便于销售后期对客户的跟踪和维护。

通过细分客户, 帮助销售人员制定更好的营销策略,从而获得更准确的线索客户并将他们转化成客户,进而达成项目,实现营收。
最后,系统还能自动生成相应的客户统计分析内容,形成客户画像,指导销售拓展客户和安排生意。
(2)跟进节点自动提醒,降低漏单率
很多销售在工作过程中,由于事务繁多,客户的跟进节点总是忘记或者搞不清,导致客户遗忘或者流失。
针对这一问题,伙伴云CRM系统可以设置跟进节点自动提醒,及时提醒销售人员及时跟进联系客户,降低漏单率间接提升营收。

(3)优秀跟进留档,缩短销售周期
销售拜访完客户后,都要在系统填写跟进日志同步留档,这样销售的跟进进度可以清晰可见。优秀跟进记录还可以成团队跟进样板,新人入职后不用从0起步,直接从系统找样板案例就ok~

把商机划分成5个阶段、标记生意的预计结单日期、预计销售金额,并对商机的联系人、竞争情况等进行记录,通过对关键信息的跟踪和维护,预测未来的成交情况,辅助销售合理规划商机;

通过这些基础数据的记录,进行销售漏斗、客户赢单情况等进行统计分析,这样有利于销售做出精准的销售预测、评估商机的跟进情况,也有助于复制经典案例。
在销售管理体系中,销售线索处于客户产生机会的最前端,一般由举办市场活动、网络信息、电话咨询、消费者访谈等多样方式获得销售的初级线索。
比如,市场部策划了某个线上线下的活动,伙伴云CRM系统就可以提供对每次活动的完整记录,并提供对活动的审批功能,并记录由活动的产生的线索数量、商机数量,有利于指导活动、发现更多线索。

在过去的管理模式中,当天的跟进/营销数据需要等到晚上加班录入、第二天分析处理,最快次日中午才能看到日报,而且日报以各自文档的方式呈现,销售之间沟通看不见,沟通过程无质检,沟通质量差难复盘。
现在,通过伙伴云CRM系统的数据分析看板,只需提前设置好图表,数据实时同步到仪表盘中,就可以快速获取报表,销售们可以实时在线掌握客户情况。
(1)客户分析
CRM本质就是以客户为中心解决问题,因此客户画像是客户业务分析的基础。
它可以通过业务的实际情况与不同模块、数据作关联,生成完整的客户画像模型,这个模型覆盖客户营销完整生命周期的各个阶段,包括客户的转化、留存、贡献价值、流失等。
伙伴云客户关系管理系统可以针对客户进行全方位的分析。
如日/周/月新增客户数量,客户分级汇总,销售客户数量排行榜,每日新增客户数趋势,客户来源分析,门店客情量、客户质量占比等数据自动更新,再也不用花大量时间撰写日报了。

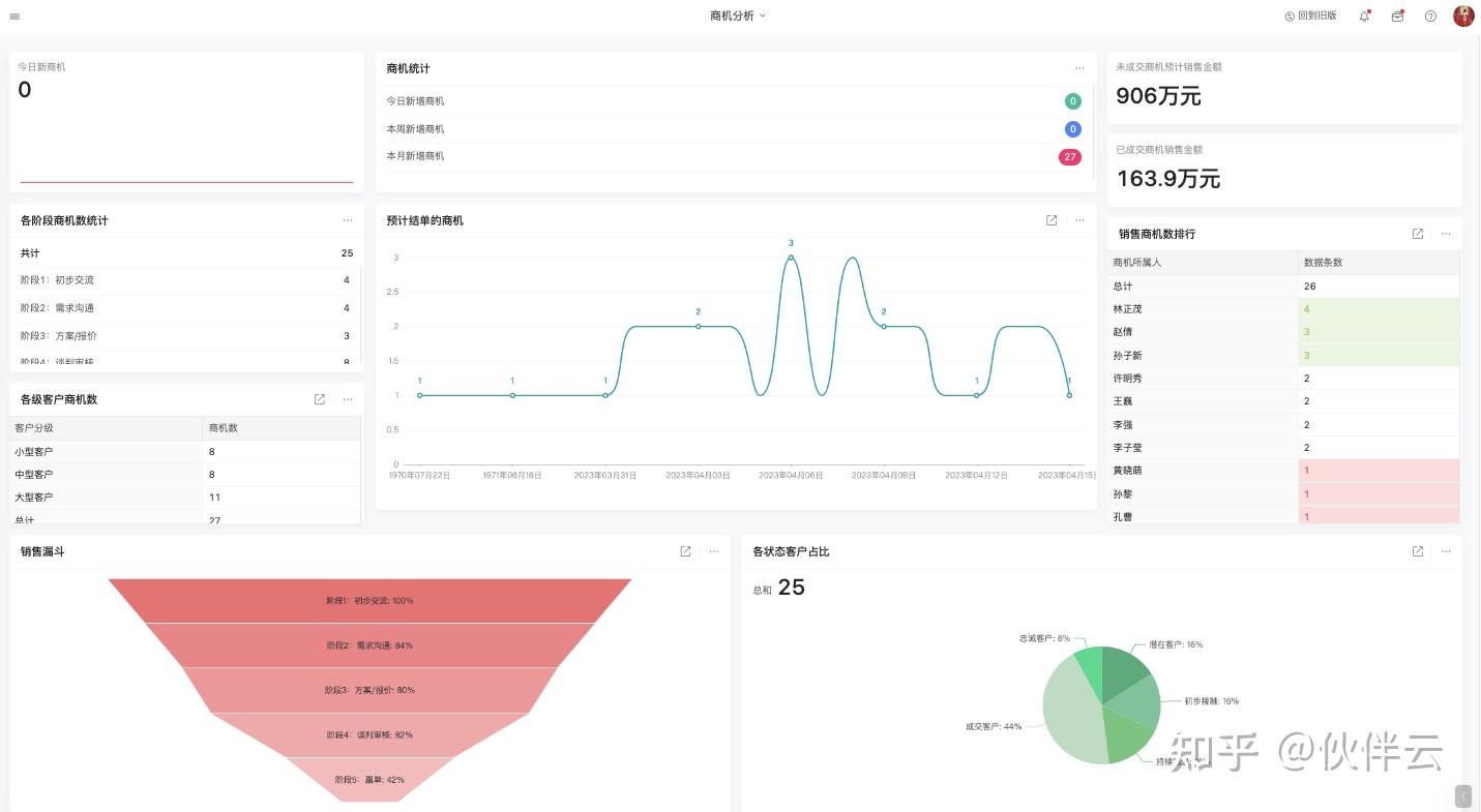
(2)商机分析
我们还可以将产生的数据按照客户跟进情况、转化情况、成单周期情况、销售漏斗模型等几个维度进行拆解,同时通过图表的形式分析销售的各个环节中,哪些维度对最终结果的影响因素较大。
如针对商机转化环节,我们可以围绕今日、本周、本月新增商机数量,未成交商机预计销售金额,已成交商机的销售金额,各阶段的商机数,未来预计结单的商机,销售商机数排行,各级别客户商机数统计,销售漏斗,各状态客户占比、各阶段客户商机数等维度指标进行统计。

(3)业务分析
今日、本周、本月、今年收款统计,公司业绩达成情况,各级别客户销售额,近期各部门收款情况对比,各状态客户成交占比,各类产品销售额占比,销售收款金额排行。

企业初选 CRM 时,一定要优先考虑业务需求和系统的可扩展性,功能上尽量保持简单,从小做起,一步一步完善和优化你的 CRM。
伙伴云的客户关系管理系统扩展能力还是非常强的,它不仅可以结合绩效管理、合同管理,还可以扩展到其他更加大型的系统,如进销存等上来。
CRM+绩效管理
薪酬计算透明化,销售心里不再打小算盘,对公司信任度100%!每小时更新绩效,激励周期缩短 720倍!CRM+合同管理
应收账款一目了然,款项结清责任落实到人,自动提醒。自动筛选合同为维度、重复合同去重,统计营收,决策效率提升62%。
如今,像叮咚买菜、元气森林、比亚迪、泸州老窖、北京卓航律师事务所等,都在用伙伴云CRM 解决其企业面临的各种问题。
以叮咚买菜为例,叮咚买菜没有上线CRM系统前,客户资源分配重复率达12%,销售外出执行过程不透明,重要客户流失率达35%。后来线了集商家、销售、客服三大模块在内的伙伴云CRM管理系统,一年后销售额上涨75%,商家覆盖率提升42%,复购交易额占比提升35%。
再比如北京卓航律师事务所,之前由于案件增多,律所里的每位律师都要忙着接待新客户,老客户的案件进度无法及时同步,经常遭到客户投诉,律所口碑也有所下降。上线CRM系统后,律所的案件进度秒更新,该律所的受理案件同比增加提升了70.2%,在北京律师行业也有了一定的立足之地。
如果您的企业也需要这么一款CRM管理系统,赶紧手动戳下方链接填写表单,添加客服获取相关模板和使用手册吧!版权声明:本文内容由网络用户投稿,版权归原作者所有,本站不拥有其著作权,亦不承担相应法律责任。如果您发现本站中有涉嫌抄袭或描述失实的内容,请联系我们jiasou666@gmail.com 处理,核实后本网站将在24小时内删除侵权内容。
版权声明:本文内容由网络用户投稿,版权归原作者所有,本站不拥有其著作权,亦不承担相应法律责任。如果您发现本站中有涉嫌抄袭或描述失实的内容,请联系我们jiasou666@gmail.com 处理,核实后本网站将在24小时内删除侵权内容。